OCCT — это мощная система тестирования стабильности компьютера, позволяющая проводить комплексные нагрузочные испытания центрального процессора, оперативной и видеопамяти, а также графического ядра. Программа предоставляет детализированные графики производительности и температурных режимов в реальном времени. Подходит как для обычных пользователей, так и для специалистов, занимающихся разгоном или диагностикой оборудования.
Описание OCCT
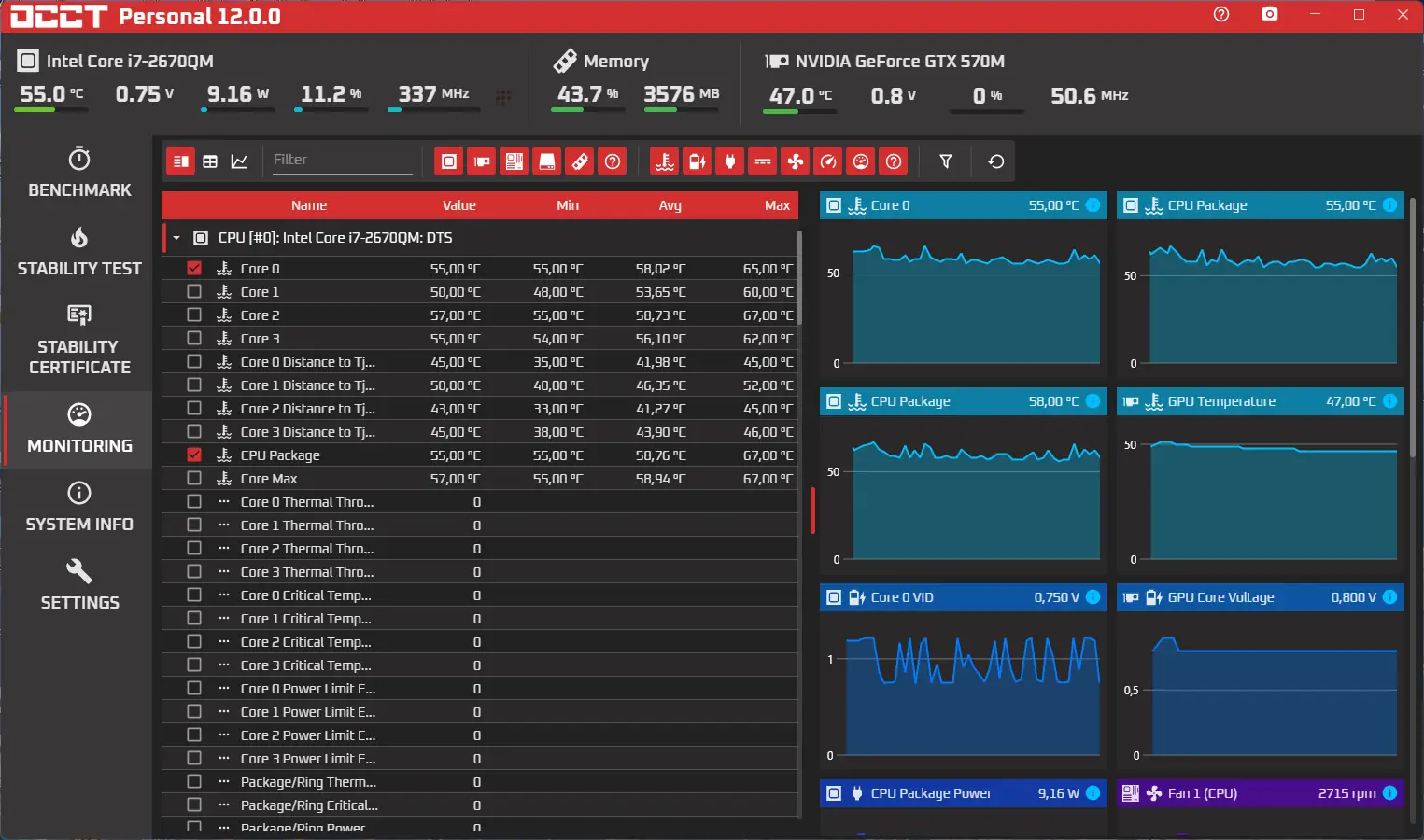
Программа OCCT предназначена для синтетического тестирования ключевых компонентов компьютерной системы с целью выявления нестабильности и потенциальных сбоев. Она поддерживает два основных режима нагрузки: совмещённый тест процессора и оперативной памяти, а также отдельные проверки каждого из этих компонентов. Результаты каждого сеанса отображаются в виде наглядных графиков, позволяющих отслеживать изменения температуры, частоты, напряжения и других параметров в динамике.
- Поддержка многоядерных процессоров и современных архитектур.
- Интеграция с утилитами мониторинга, такими как SpeedFan и AIDA64.
- Наличие двух тем оформления — стандартной и фирменной от Cooler Master.
- Функция автоматического обнаружения визуальных артефактов при тесте видеокарты.
- Поддержка технологий CUDA и SLI для расширенного анализа видеоподсистемы.
Перед началом любого теста необходимо убедиться в исправности и чистоте системы охлаждения, чтобы избежать перегрева компонентов.
Как пользоваться OCCT
Запуск программы не требует сложной настройки. После открытия интерфейса пользователь может выбрать тип нагрузки — CPU, GPU или память. В каждом режиме доступны настройки продолжительности, интенсивности нагрузки и параметров мониторинга. Для видеокарты можно активировать рендеринг тестовой сцены с возможностью ручной регулировки сложности шейдеров. В процессе выполнения теста OCCT отображает все критические данные, включая температуру, загрузку и стабильность сигнала. При обнаружении ошибок система фиксирует их момент и выводит отчёт.
Достоинства и недостатки
OCCT демонстрирует высокую точность и надёжность при диагностике аппаратных компонентов. Обновлённое ядро на базе .NET Core обеспечивает более плавную работу интерфейса и снижает нагрузку на процессор. Появление новых функций, таких как верхняя панель мониторинга, улучшенные графики и фильтрация значений, делает анализ данных удобнее. Также реализована возможность запуска внешних приложений через режим «Monitoring Only», что расширяет сценарии использования. Появились сертификаты стабильности для GPU и системы в целом.
Плюсы:
- Высокая детализация и визуализация результатов в ходе теста.
- Поддержка портативной версии, не требующей установки.
- Регулярные обновления и переход на современную технологическую платформу.
Минусы:
- Отсутствие поддержки других языков, кроме английского, в текущей версии.
Скачать
Программу OCCT можно использовать как в стационарной, так и в портативной конфигурации. Версия для теста доступна для загрузки с официального сайта, что гарантирует безопасность и актуальность сборки. Процесс установки прост и не требует специальных знаний. Пользователи, предпочитающие работать без инсталляции, могут скачать портативную версию напрямую. Независимо от выбранного способа, программа будет готова к использованию сразу после запуска. Поддержка новых функций, включая сравнение отчётов и улучшенный движок мониторинга, делает OCCT незаменимым инструментом в области системного тестирования. Для выполнения комплексной проверки системы достаточно провести один test, чтобы получить полную картину состояния оборудования.
| Разработчик: | OCCT |
| Лицензия: | Бесплатная |
| Язык: | Русский |
| Платформа: | Windows 7, 8.1, 10, 11 x86-x64 (32/64 Bit) |


![Программный интерфейс OCCT 12.0.0 Portable [En]](https://freeprogram.top/wp-content/uploads/programmnyi_interfeis_occt_12_0_0_portable_en.webp)

![Установка OCCT 12.0.0 Portable [En]](https://freeprogram.top/wp-content/uploads/ustanovka_occt_12_0_0_portable_en.webp)