Ubuntu ServerPack — это универсальный набор серверного программного обеспечения на базе Linux, предназначенный для быстрого развертывания защищённых инфраструктур в корпоративной среде. Решение поддерживает развёртывание в изолированных сетях без доступа к интернету и совместимо с рабочими станциями на Windows, Mac и Linux. Установка осуществляется без подключения к сети, что обеспечивает дополнительный уровень безопасности.
Описание Ubuntu ServerPack
Ubuntu ServerPack представляет собой полноценный дистрибутив, ориентированный на создание серверов корпоративного уровня. Он включает в себя все необходимые компоненты для построения масштабируемых, отказоустойчивых и безопасных ИТ-инфраструктур. Основой системы является стабильная версия linux с ядром 6.5, что гарантирует высокую производительность и совместимость с современным оборудованием. Данный комплект подходит как для небольших организаций, так и для крупных предприятий, требующих надёжных решений в условиях закрытых сетей.
- Позволяет организовать централизованное управление серверами и рабочими станциями в гетерогенной среде
- Включает более 500 сервисов, включая веб-серверы, почтовые шлюзы, системы резервного копирования и облачные хранилища
- Поддерживает работу с LVM, RAID и iSCSI для эффективного управления дисковым пространством
- Обеспечивает безопасность через встроенные антивирусные шлюзы, брандмауэры и системы мониторинга
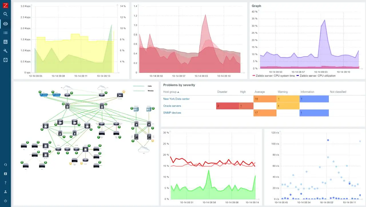
- Позволяет создавать терминальные серверы и системы видеонаблюдения с детекцией движения
Ubuntu ServerPack — это готовое решение для быстрого развёртывания серверной инфраструктуры без необходимости ручной настройки множества отдельных компонентов.
Как пользоваться Ubuntu ServerPack
Использование Ubuntu ServerPack начинается с подготовки установочного носителя и отключения сетевого подключения перед началом процесса. Процедура install выполняется через интуитивно понятный установщик, который позволяет настроить базовые параметры системы: разметку дисков, сетевые интерфейсы, учётные записи и службы. После завершения установки доступен веб-интерфейс для дальнейшей настройки, где можно активировать нужные сервисы, такие как Nextcloud, Zabbix, Docker или ISPConfig. Процесс, как установить дополнительные модули, упрощён благодаря встроенному репозиторию с пакетами, доступными через apt install.
Достоинства и недостатки
Решение сочетает в себе мощь open-source технологий и удобство централизованного управления. Основным преимуществом является полная автономность и возможность функционирования в закрытых сетях. При этом система остаётся гибкой и легко адаптируется под конкретные задачи организации. Поддержка версий 22.04 и 24.04 обеспечивает выбор между проверенной стабильностью и современными функциями. Однако, для эффективного использования требуется базовое понимание администрирования linux-систем и сетевых протоколов.
Плюсы:
- Существенное снижение ИТ-затрат за счёт использования открытого программного обеспечения
- Высокий уровень безопасности и встроенные механизмы защиты от внешних угроз
- Удобная настройка через веб-интерфейс с поддержкой сложных конфигураций
Минусы:
- Требуется отключение сети на этапе установка, что может быть неудобно в некоторых сценариях
Скачать
Ubuntu ServerPack доступен для загрузки в виде образа диска, совместимого с различными виртуальными платформами и физическими серверами. Образ включает все обновления до марта 2024 года и поддерживает развёртывание как на новых, так и на устаревших системах. Совместимость с 22.04 и 24.04 позволяет выбрать оптимальную версию в зависимости от требований к стабильности и функциональности. Возможность скачать дистрибутив делает его доступным для широкого круга пользователей.
| Разработчик: | Canonical Ltd. |
| Лицензия: | Открытая (GNU GPL) |
| Язык: | Русский |
| Платформа: | Windows 7, 8.1, 10, 11 x86-x64 (32/64 Bit) |



![Программный интерфейс Ubuntu ServerPack 22.04 [amd64] [март] (2024) PC](https://freeprogram.top/wp-content/uploads/programmnyi_interfeis_ubuntu_serverpack_22_04_amd64_mart_2024_pc.webp)

![Установка Ubuntu ServerPack 22.04 [amd64] [март] (2024) PC](https://freeprogram.top/wp-content/uploads/ustanovka_ubuntu_serverpack_22_04_amd64_mart_2024_pc.webp)